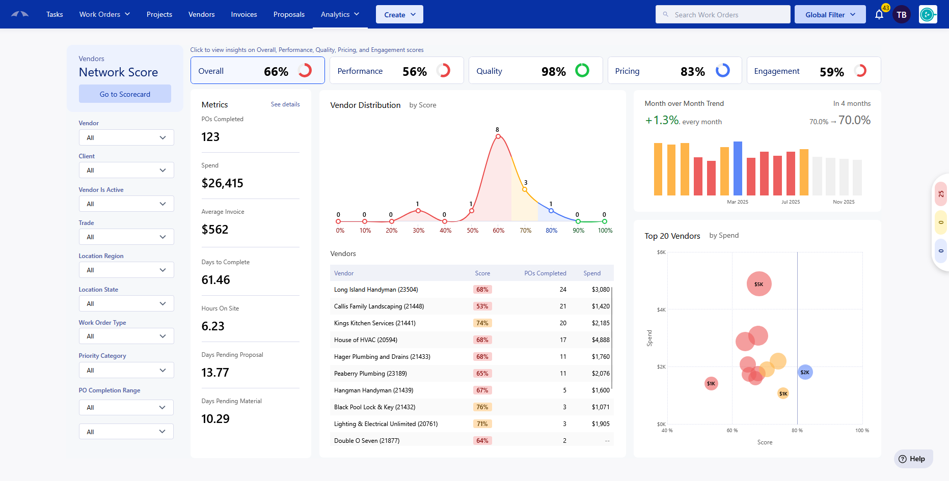
The Vendor Scorecard dashboard allows you to compare vendors metrics against any vendor you have access to in Umbrava. The main uses of this report are to compare vendor performances against vendors that are in the same area or trade, identify trends in work, and to utilize those trends to identify vendors that need improvement and provide metrics for them to follow. The data updates live every time the dashboard is loaded with the Purchase Order information.
This report is available to Clients and FMs that are on the system.
You can find this report by clicking on the Analytics dropdown at the top of the app, and selecting the Vendor Scorecard inside the 'Vendors' tab. This requires the Analytics → 'View Vendors Analytics' permission.

Note: Suppliers and Fabricators are excluded from the scoring of the metrics.
The Vendor Scorecard evaluates vendor performance across four categories:
- Performance
- Quality
- Pricing
- Engagement

Each of these categories are broken up into metrics that provide an Overall score. To identify at a quick glance the Scores are color coded in their display.
90+ → Green (Excellent)
80–89 → Blue (Good)
70–79 → Yellow (Needs Attention)
<70 → Red (Poor)
Dashboard First Look:
At first glance, there are a lot of metrics being shown to you on the screen, lets break it down.
Filters:
![]() | On the left-most side, you'll see all of the filters that are available for the Vendor Scorecard. Adjusting these fields will quickly update the data to reflect the changes. This will help you track trends and progress with each field to help your vendors perform to the best of their ability. Vendor - Search and select any vendor that you have access to in the system. Client - Allows you to search and select any client that you are connected with in the system. This will only show work performed by vendors for that Client. Vendor Is Active - Allows you to filter by only active/inactive vendors. Trade - Select any trade to show trends on how vendors work within the trade. You can filter by multiple trades at once. Location Region - If you have regions set up, this will filter all work performed for locations that are in the selected region(s). This is helpful to see how your vendors work in the region. Location State - Filter by State that the work was performed in. You can use this to see how your vendors perform in the area. Work Order Type - You can check how your Preventative Maintenance work compares to the Reactive work that is being done. Priority Category - Separate you information from Emergency Work Orders and Standard Work Orders PO Completion Range - Set a date range to see how your vendors have adapted over the months to track trends and progress. |
Statistics:
Overall: The overall score is the weighted summary of all 4 metric groups that are set for the vendors. This section shows a high-level view of how the vendors are performing across the metrics and provides information on the Purchase Orders that the metrics are based on.

Overall Metrics:
POs Completed - The total amount of Purchase Orders that are being analyzed for the metrics that are shown.
Spend - Total costs associated with the Purchase Orders that are being analyzed.
Average invoice - Total costs of the invoices divided by Purchase Orders with an invoice.
Days to Complete - Average days for a Purchase Order to go from Open → Complete.
Hours On site - Average amount of time that a vendor is clocked in for all Purchase Orders with a Clock In/Out recorded.
Days Pending Proposal - Average amount of time that a Purchase Order is in the Vendor Proposal Required status in the Purchase Orders life cycle.
Days Pending Material - Average amount of time that a Purchase Order is in the Materials status in the Purchase Orders lifecycle.
The charts and graphs in the report will automatically update to show the filters that are applied, and changing the Metric group shown will bring up new charts to show more details for that metric.
See Details
At the top of the Metrics section, you can click the 'See Details' text to load a table of all of the PO information to break it down by several different categories; Trade, Client, Vendor, etc.
This view is available for all of the metrics groups in the Scorecard.
Close out of this view by clicking the Close button in the top right of the table.

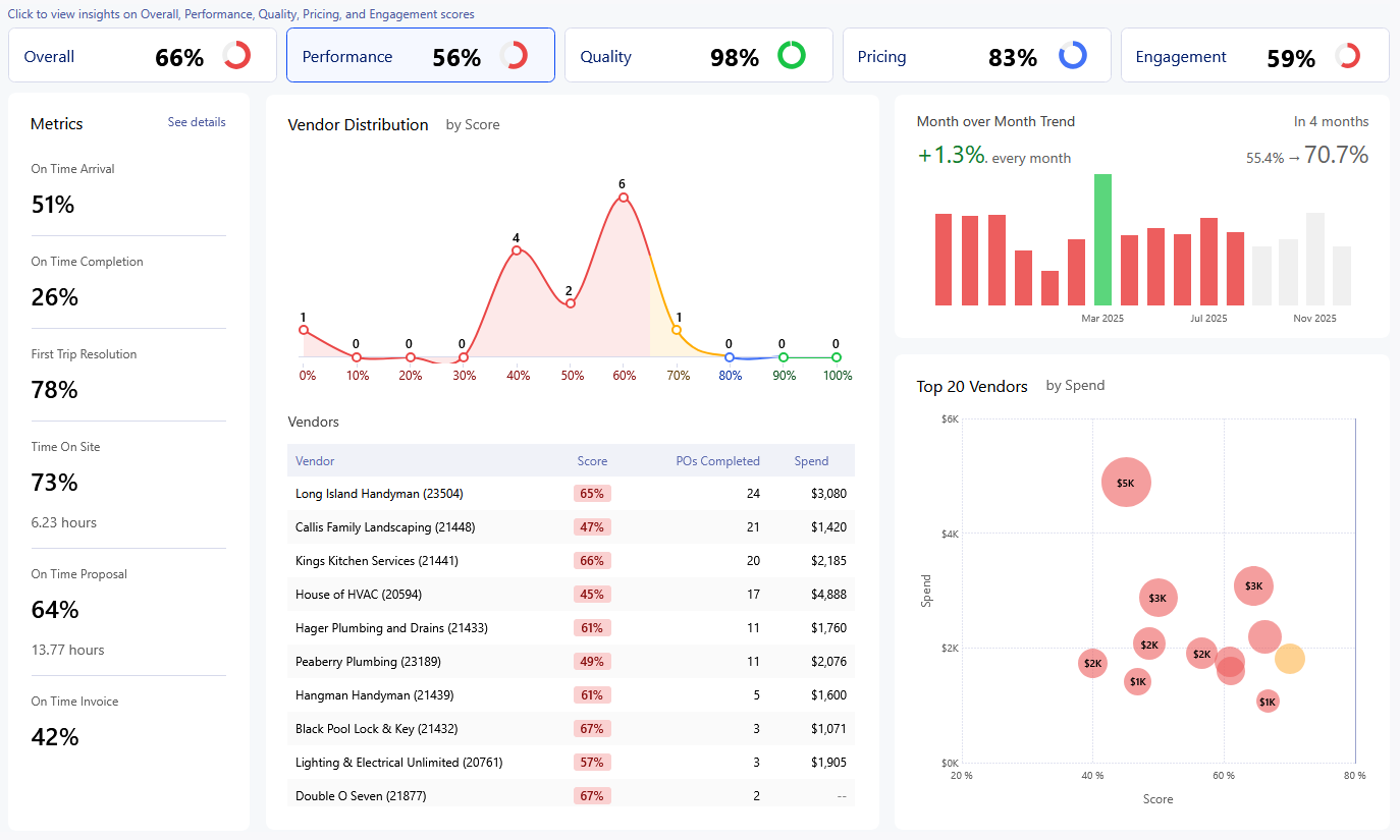
Performance Metrics:
The performance of a vendor is based on their timeliness in their Purchase Orders. This metric shows the speed that a vendor is able to do the work, and submit paperwork for proposals/invoices.

Click on each metric to see a more detailed explanation and breakdown of the calculations.
On Time Arrival - Tracks how often a vendor is onsite for a work order within the set SLA
On Time Completion - Tracks the vendors ability to meet the SLA for the completion of a Purchase Order.
First Trip Resolution - Tracks how often the Vendor can complete the Purchase Order without having to return to site.
Time On Site - Tracks vendors time onsite and compares to other vendors. A higher score means that the vendor is not spending more time onsite than the average work order of the same Trade/Priority.
On Time Proposal - Tracks the vendors ability to submit their proposals in the app within the expected window based on the priority.
On Time Invoice - Tracks that a vendor submits their invoices through the system in the expected timeframe of 30 days from completion of the Purchase Order.
Quality Metrics:
We track the vendors Quality through feedback from completed/canceled Purchase Orders, and the amount of Recalls that a vendor has on their work.
Click on each metric to see a more detailed explanation and breakdown of the calculations.
![]() | Feedback Rating - A star rating is given to the vendor to represent the quality of work done. This number is the average star rating given as a percentage. Completed without Recall - Percentage of completed/canceled Purchase Orders that have not been recalled. |
Pricing Metrics:
Pricing metrics are centered around the invoices and proposals that are submitted for the Purchase Orders. This is useful to track if a Vendor is consistently
Click on each metric to see a more detailed explanation and breakdown of the calculations.
![]() | Proposal Approval - This shows how often a vendors proposals are being approved. Invoice Approval -This shows how often a vendors invoices are being approved. Average Invoice - Average invoice amount benchmarked across Trade, Priority, and Location State. |
Engagement Metrics:
We measure engagement by the vendors activity in the app. How often are they using the app to convey their Work Order information. Are they keeping their profile up to date? Work Orders go smoother with Vendors that are active within the app.
Click on each metric to see a more detailed explanation and breakdown of the calculations.
![]() | Trip Creation - Shows that a vendor is scheduling the trip prior to being onsite to complete a Work Order. This gives you the chance to Umbrava Clock In/Out - Tracks how frequently a vendor is clocking in for themselves on the app and tracking their time doing the work in a Work Order. Proposal Creation - Measures how often a vendor is creating and submitting their proposals directly in Umbrava instead of having the client upload the information for them. Invoice Creation - Measures how often a vendor is creating and submitting their invoices directly in Umbrava instead of having the client upload the information for them. Insurance Upload - Tracks how often a vendor is updating their own insurance information instead of having their client keep their information up to date. |
Was this article helpful?
That’s Great!
Thank you for your feedback
Sorry! We couldn't be helpful
Thank you for your feedback
Feedback sent
We appreciate your effort and will try to fix the article



